我国作为世界农副产品生产总量第一的国家,果蔬类产品生产总量世界第一,同时作为世界人口第一大国,果蔬类产品消耗量是巨大的,所以果蔬类产品的保鲜就显得尤为重要[1]。新鲜果蔬一般含水量较大,为细菌、真菌等能造成产品质量下降的微生物提供天然的生存条件,极大地影响了果蔬类产品的质量。所以保鲜问题是当代果蔬生产加工中非常重要的环节,其中干燥是果蔬保鲜的主要方法之一[2]。近年,人们对食物的质量要求越来越高的同时,对食物加工的时间、能源消耗和成本等也有较高要求。不合适的保存和运输方式可能会使果蔬损失10%~30%,所以关于果蔬干燥的研究应用是非常有必要的[3]。早期农产品干燥主要是以晾晒或自然风干的方法,但存在干燥效率低、干燥场地需求大、干燥产品的卫生情况较差等问题。目前使用此方法的农产品有葡萄、辣椒、食葵和谷物晾晒等[4]。
随着当代科技的发展,为了解决晾晒和自然风干的缺点,研发出热风干燥和热泵干燥,这2种方法都是基于热空气流动来带走物料中的水分,但是热风干燥和热泵干燥可能会使产品产生褐变反应,物料干燥前后的色差较大,影响产品品质[5]。为了改善热风和热泵干燥的褐变反应研发出微波干燥、冷冻干燥、真空干燥和超声波干燥等新型干燥技术,微波干燥技术主要是通过波长较长的不可见光波照射物料表面,从物料内部将水分携带出来,干燥温度相对较低,不易发生褐变反应,干燥产品表面品质较好,而且微波干燥对物料的营养结构几乎没有影响,可以最大程度地保留果蔬原有的营养结构[6]。但是,微波干燥加热温度不均匀,容易出现局部过热的情况。冷冻干燥技术将物料进行低于冰点温度的低温处理,使物料内部的水分升华,从而达到干燥的目的,由于干燥温度低,所以不会发生褐变反应,干燥产品表面品质较好[7]。但是冷冻干燥效率较低、能量消耗大,所以一般将冷冻干燥与其他先进干燥技术联合,达到提高干燥效率和降低能耗的目的[8]。真空干燥是将被干燥果蔬切片暴露在低于大气压的环境下,使其内部的水分沸点降低,使水分在一个较低的温度下被蒸发。真空干燥在无氧或超低含氧量的条件下进行,确保较快的干燥速率和较低的干燥温度。超声波技术常常被作为干燥过程中的预处理方式,使用超声波技术对物料进行预处理时,会使物料内部形成空化气泡,有利于后期干燥的进行,促进物料内部与物料紧密结合的水分蒸发[9]。
红外干燥技术也是较为先进的干燥技术,此技术基于红外线加热实现。比较梨片的热风干燥和红外干燥的干燥性质得出:红外干燥技术具有干燥速率相对较高、不发生褐变反应、干燥产品的表面质量较好、能耗低、干燥产品的营养结构保留较为完整等优点[10]。通过对比热泵干燥和红外干燥得到:红外干燥温度相对热泵干燥略高;红外干燥后产品的皱缩相对较小,这主要是因为红外干燥对物料的微观结构破坏小、红外干燥的后产品的活化能较低等特点[11]。通过对比蓝莓的真空干燥和红外辅助真空脉动干燥发现:红外干燥蓝莓产品的色泽和内部营养物质都优于真空干燥;在相同干燥温度下红外真空干燥的时间长于真空干燥,真空红外干燥的干燥速率更高;红外真空干燥产品的表面紧凑,真空干燥产品表面疏松多孔[12]。胡萝卜切片红外干燥后皱缩率低于微波干燥,红外干燥产品的表面品质较好;微波干燥前后的色差较大,红外干燥前后的色差较小;红外干燥作用在物料的温度较为均匀,微波干燥容易出现局部过热现象[13]。
随着当代科技的发展,红外干燥技术的发展非常迅速,尤其体现在果蔬干燥领域。所以本次研究主要从近几年关于红外干燥技术干燥果蔬类农产品的研究中进行总结,详细综述红外干燥的作用机理和与其他干燥技术联合干燥果蔬类产品的干燥原理。本次综述的主要目的为:
1)梳理红外干燥技术单独使用和与其他干燥技术联合使用时对果蔬类产品干燥过程中干燥效率、干燥品质和能耗等方面影响的研究近况。
2)分别分析红外干燥单独使用和其他干燥技术联合使用时存在的问题、现状和实现途径。
3)总结红外干燥技术的应用现状和未来发展趋势,为今后提高红外干燥技术的干燥性能和干燥品质提供有力依据和理论基础。
红外干燥技术的基础为红外加热技术,其使用红外线进行加热,使物料内部水分蒸发。使用红外线对物体表面进行照射会对食品的表面产生影响,并产生热量,是一种较为新型的食品干燥技术[14]。红外线是波长位于可见光和微波之间的电磁波,波长范围为0.76~1 000 μm,其热效应是由于红外线能量被食物吸收后使食物内部水分子之间振动和分子之间摩擦产生的。红外线可以根据波长不同分为:近红外(0.78~1.40 μm)、中红外(1.40~3.00 μm)、远红外(3.00~1 000 μm),如图1所示[15]。当物料被红外线照射时,会发生反射、吸收和穿透现象,吸收的红外线用于加热。红外加热有加热速度快、传热效率高、有一定的穿透能力、产品质量好、无污染、安全性高等优点[16]。
图1 光的波长分布图[15]
Fig.1 Wavelength profile of light[15]
鲜食果蔬类农产品的水分含量很高,水分主要分为自由水、弱结合水、强结合水,果蔬类农产品含有大量人体必须的维生素、矿物质、膳食纤维等营养物质[17]。其中自由水在果蔬中主要是以水分子团簇的形式存在的,有纯水的水分子团簇、溶液中阳离子周围形成的团簇、带正电子大分子周围形成的团簇,自由水主要位于果蔬细胞膜以外,此部分水分可以在细胞壁和纤维素形成的网状结构间流动,也是干燥过程中主要蒸发的部分[18]。弱结合水和强结合水都是物料内部水分子与其他化学物质结合的水,在干燥过程中被少量蒸发[19]。
红外干燥技术的能量传递不需要介质,是一种非接触式传热,所以可以在真空的条件下进行传热,红外线照射到物料表面时可以直接穿透到物料内部,并对能量进行吸收。物料内部吸收的红外辐射能量可使内部水分子产生振动,相邻的分子相互摩擦产生热能,从而使物料升温,并蒸发出大部分的自由水和少部分的结合水,达到干燥的效果[20]。
红外线辐射强度是影响干燥性能的重要因素,所以干燥过程中对辐射强度的控制是至关重要的,其直接影响的干燥速率。EL-MESERY等[21]对苹果片进行红外干燥发现:更高的辐射强度会导致更高的吸热量和产品温度,从而导致提高干燥速率,缩短干燥时间。GENG等[22]对红外干燥马铃薯的性能进行分析得出,较高的红外辐射强度可使更多的能量被产品吸收,并导致产品表面和内部的温度升高,促使物料内部水分蒸发从而提高干燥效率。但是辐射强度并不是越高越好,需要根据被干燥的物料自身的理化性质和内部结构来调整,以得到最有利于干燥的辐射强度和最快的干燥速率。
辐射强度亦可影响干燥产品的颜色。JAFARI等[23]使用红外干燥技术处理茄子,发现辐射强度较高时干燥速率也较高,但同时导致干燥前后的色差较大,产品质量较差;随着红外功率的升高,产品总色差变化不稳定。ABDULLAH等[24]使用红外干燥技术干燥鳄嘴花时也得到了类似结论。辐射强度也是干燥产品色差的主要影响因素,当辐射强度过高时会导致干燥温度过高,干燥产品前后色差较大;当辐射强度较低时又不能保证干燥速率,需根据物料的特性做出相应调整,以达到保持干燥产品的色泽。
辐射强度不仅对上述两者有影响,同时对干燥产品内部结构和干燥过程中水分迁移也有重要影响。SUN等[25]使用红外干燥处理西兰花,发现适宜的辐射强度会巩固干燥产品内部结构,但是过高的辐射强度会破坏干燥产品的细胞壁;适宜的辐射强度会使干燥产品内部的水自由度更高,水的自由度越高越容易脱离。综上所述,要根据所干燥的物料结构和理化性质来调整辐射强度,以达到最佳的干燥效率和最优的产品品质。
红外线根据波长不同分为近红外、中红外和远红外,不同波长的红外线所携带的能量不同。OLIVEIRA等[26]使用近中红外辅助冷冻干燥处理黑莓,结果表明:采用近中红外辅助冷冻干燥比冷冻干燥节省28.60%~42.51%的时间;红外辅助能够较好地保持黑莓果实的色泽和外观;近红外辅助冷冻干燥与中红外辅助冷冻干燥相比,近红外干燥能够在完全脱水的情况下更好地保持生物的活性和完整的营养结构。AI等[27]分别使用近红外和中红外对甜菊叶进行干燥发现,中红外干燥在保留内部糖分和色泽、干燥效率、综合能耗等方面均优于近红外干燥。单独使用中红外技术的干燥效率和品质优于近红外干燥技术,但是能耗较高,需根据所联合的技术性能和被干燥物料特性对红外波长进行调整,得到最优干燥性能。
绝大部分食物可在远红外线区域吸收大量的辐射能量,产生大量热量。XU等[28]在对刺梨的研究中发现,相较于远红外干燥,远红外联合热风干燥的效率更高,且产品颜色、香气和营养结构等品质较好。单独使用远红外干燥技术局限性较大,干燥品质难以达到要求,所以常联合其他技术进行干燥,如红外联合微波、红外联合真空等。
辐射距离也是影响果蔬红外时干燥性能的一项重要因素,直接影响干燥效率和产品的品质。CHANG等[29]发现红外干燥哈密瓜片的硬度和维生素C含量受到辐射距离的影响较为显著,较高的辐射距离会导致维C降解,哈密瓜切片的红外干燥最佳辐射距离为90 mm。ZHANG等[30]的研究显示,红外干燥人参片时干燥速率会随着辐射距离的减小而增大,在干燥过程中最佳辐射距离为4层,辐射距离过大时,联合干燥也需要较长的干燥时间。辐射距离高,干燥产品达到所需温度的时间较长,影响干燥速率;辐射距离过小又会导致产品的色差过大,影响干燥品质。
温度是干燥动力学的决定性因素,是干燥过程中最重要的变量之一,直接影响干燥品质。XIE等[31]研究发现,在香菇红外干燥过程中,干燥时间随温度的升高而减少,而干燥温度升高会使香菇微观结构破坏、塌陷增加,影响复水过程中的水分渗透,从而影响产品品质。在火龙果红外干燥过程中,干燥温度越高,水分蒸发速率越快,干燥效率越高,但是温度高会导致干燥前后产品色差较大及产品营养物质流失严重,适中的温度会使干燥速率略低,但是产品色差小且营养结构完整,产品品质较好[32]。
较高温度可保证干燥效率,但影响干燥品质;较低温度则可以保证品质良好,但效率较低;红外干燥与真空、热风、热泵等干燥技术联合使用,效率和品质都较好,但生产成本偏高。因此,在实际生产应用中,应该根据目标产品的要求来调整干燥温度,以达到生产过程最优。
2.5.1 物料特性
不同果蔬原料的化学成分、含水率、细胞结构、空隙结构等物料特性有较大差异,会导致干燥产品品质差异。KITIBAN等[33]使用红外干燥处理木瓜片,结果显示,糖度的增加会降低干燥产品的硬度,提高干燥产品的脆度。ZENG等[34]选择微波红外协同干燥的方式对生姜片进行干燥,在微波频率0.4 W/g和红外温度50 ℃的条件下可得到最高水分扩散率,同时保留最多的营养物质。因此,在实际的干燥应用中需先探究物料特性,再确定拟干燥方式,以提高工作效率。
由于红外线的穿透能力有限,所以在干燥时一般将物料切成片。物料的厚度是影响干燥动力学和干燥产品品质的决定性因素之一。EL-MESERY等[35]使用红外干燥苹果时,干燥周期随着苹果片的厚度(2~6 mm)增加而增加。WU等[36]对不同厚度的胡萝卜进行红外干燥,研究发现:薄胡萝卜片的表面色差大于厚胡萝卜片;胡萝卜片越厚,内部硬度越大。
2.5.2 红外间歇频率
红外间歇干燥就是将被干燥的物料使用红外线进行周期性加热,使其获得类似于回火的效果来保持产品质量,此方法能最大程度的减少品质劣变和热损伤[37]。为了探究红外间歇频率对干燥性能的影响,POLAT等[38]对红薯片进行间歇和连续的红外干燥,发现一定间歇频率的红外照射会提高干燥效率,对干燥产品的品质有益。在对番茄片的研究中发现,间歇式干燥的能耗较低,且产品的色差较小,干燥品质较好[39]。上述研究表明,间歇红外干燥在提高干燥效率和降低能耗方面的优势明显,是一种很有前景的干燥方式。
综上,在所有红外干燥的影响因素中,每一个果蔬物料的参数都不同,而且不同参数对干燥性能的影响差别较大。在今后的研究中要对干燥参数的通用性进行研究,或建立相应的数据库对不同的物料相应的干燥参数进行匹配,来减少干燥的附加时间。优化红外干燥设备,将机器视觉、自动控制和深度学习等先进控制技术与干燥设备融合,来提高干燥设备的通用性,为果蔬干燥的实际生产减轻劳动强度和减少劳动力。
红外干燥技术分为单一红外干燥和联合红外干燥。单一红外干燥仅使用红外线处理对果蔬类物料进行脱水。联合红外干燥技术同时使用了其他先进的干燥技术,如热风联合红外干燥、热泵联合红外干燥、微波联合红外干燥、真空联合红外干燥、冷冻联合红外干燥、真空冷冻联合红外干燥等。联合干燥技术可以弥补单一技术的部分缺点,使干燥效果更好,图2为各种干燥技术与红外干燥的联合关系。
图2 各项干燥技术与红外干燥的联合关系
Fig.2 Joint relationship between various drying technologies and infrared drying
单一红外干燥技术中为脱水提供能量的只有红外线加热。图3为红外干燥设备原理图,其主要工作原理为红外加热板通过对物料托盘上的果蔬切片进行加热脱水,由换气扇将干燥室内的水蒸气排出机外,并有重量感应器对托盘上的物料进行实施称重。
图3 红外干燥设备原理图
Fig.3 Schematic diagram of infrared drying equipment
有学者使用红外干燥技术处理哈密瓜[9]、生姜片[40]和银杏种子[41]干燥效率高,同时可以增加产品内部的生物活性成分。且该技术可以改善干燥产品的物理性质,如红外干燥后的产品收缩率和硬度相较于热风干燥较小,干燥产品的复水率和最终保留率都相对较高。红外干燥技术以其效率高、产品质量好的特点,在果蔬干燥领域的应用广泛。如尚建伟等[42]使用红外干燥技术处理甘草切片,HUANG等[43]利用红外干燥技术对黄芪进行干燥等。
单一红外干燥技术还存在一些问题,在对菠萝环[44]和梨片[45]的处理中,存在干燥效率低、干燥品质不高等缺点。由于红外线的穿透能力有限,使用红外干燥时物料不易过厚过大,否则可能会出现干燥不彻底和干燥时间过长等情况。单一红外干燥存在以上缺点和限制,可通过联用其他干燥技术来解决。
热风联合红外干燥技术是一种常见的联合干燥技术。热风干燥以循环的热风为传热介质来带走物料中的水分,具有干燥成本低、操作简便和加工量大等优点,但是存在物料受热不均匀和对物料营养物质和内部结构有损害[46]。红外干燥技术正好可以弥补热风干燥对物料加热不均匀等缺点。目前热风联合红外干燥技术是一项较为热门的干燥技术,已经在枣片、番茄片和枸杞等干燥领域取得大量研究成果[47]。图4为热风联合红外干燥设备原理图。
图4 热风联合红外干燥设备原理图
Fig.4 Schematic diagram of hot air combined infrared drying equipment
有学者使用热风联合红外干燥技术对姜黄片[48]和山药片[49]进行干燥,研究其干燥性能和干燥设备的能源消耗,结果显示,该技术的干燥效率与单一红外干燥和热风干燥相比提高了26.98%~35.21%,降低了能耗。适当提高温度不仅可以提高干燥效率,还可以最大程度保留物料内部营养物质,但是温度过高会造成产品褐变,损害营养物质。LI等[50]和SETAREH等[51]使用热风联合红外干燥技术处理红枣片和柠檬叶时发现,干燥的温度不易过高,否则会影响产品色泽和营养品质。
所以在使用热风联合红外干燥技术来干燥果蔬类农产品时,温度过高会导致产品褐变并损害营养物质,在保证干燥效率的同时,降低干燥温度可以保留更多的营养物质。热风联合红外干燥技术还有温度不易控制的缺点,所以在今后的研究中要在保证干燥速率和产品质量的同时提高干燥设备的温控精度。
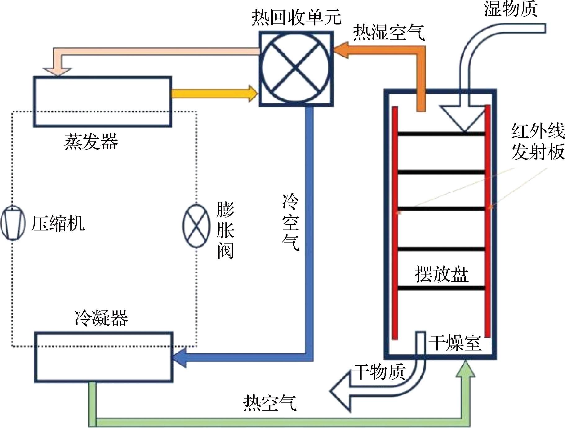
热泵干燥技术与热风干燥技术类似,都是以热风为传热介质对物料从内到外进行干燥的,但是热泵干燥具有热效率高、节能效果更好和传热更为均匀等优点[52]。将红外干燥技术与热泵干燥技术联合可以提高干燥效率和干燥品质,并且能够降低能耗,基于此技术的设备在干燥过程中平均水分提取率比较适合果蔬的干燥[53],是一种非常有前景的果蔬干燥方法。图5为热泵联合红外干燥的原理图。
图5 热泵联合红外干燥设备原理图
Fig.5 Schematic diagram of heat pump combined infrared drying equipment
在探究热泵联合红外干燥技术影响产品品质的过程中,朱经楠等[54]和彭健等[55]分别利用改造的间歇式红外联合热泵干燥技术和分段式的红外热泵干燥技术对龙眼进行干燥研究,图6为改造后间歇式红外联合热泵干燥设备原理图。研究结果表明,该技术能够降低产品硬度、提高其弹性和咀嚼体验,同时可以增加物料的内部空隙,相比于热风联合红外干燥的能耗较低;干燥后产品内部的营养成分保留较为完整,而且有利于产品内部挥发性物质的生成,增加香味。但是此技术会造成一定程度的褐变,产品色差较大,外观相对来说较差。因此,后续需探究各项参数对产品色差的影响,同时对不利于产品品质的参数进行优化,提高此技术的干燥产品的质量。
图6 改造后间歇式红外联合热泵干燥设备原理图
Fig.6 Schematic diagram of batch infrared combined heat pump drying equipment after modification
AKTA
等[56]使用热泵联合红外干燥技术处理胡萝卜片,发现热泵联合红外干燥与单一热泵干燥相比,时间减少48.8%,但能耗也更高;热泵联合红外干燥的有效热扩散率高于热泵干燥,更有助于脱水过程的进行。高晓倩等[57]采用热泵联合红外干燥方式干燥双孢菇,通过低场核磁共振技术研究干燥过程的水分迁移规律,研究发现在干燥脱水过程中一部分自由水转化为不易流动水,一部分不易流动水转化为结合水;使用热泵联合红外干燥后双孢菇细胞结构虽然有所破坏,但是营养成分和色泽保留较好。
上述研究表明,热泵联合红外干燥技术的干燥效率、干燥品质都非常好,在果蔬类农产品的干燥中应用广泛,是果蔬新型干燥技术之一。热泵红外干燥技术具有作用于物料温度较低、温度控制简单和干燥效率高等优点,也有设备较为复杂、维护成本高和能耗较高等缺点。在今后的探究中应集中针对设备优化、降低成本和能耗的研究,使热泵联合红外干燥的优点更为突出,使用成本更低,应用更广泛。
微波干燥技术对物料营养物质和结构几乎没有影响,且具有加热速率快、温度可控性高等特点。红外干燥技术对物料的穿透能力有限,与微波加热技术相结合可以很好地弥补这个缺点[58]。但是微波加热技术对干燥物料的加热温度分布不均匀,会出现局部过热的情况,与红外干燥技术结合就可改善此问题。且微波加热和红外加热的能量相对集中,大部分能量能被干燥的果蔬切片所吸收[59]。
为了改善微波联合红外干燥设备的干燥不均匀和穿透能力有限的问题,宿佃斌等[60]设计了微波红外振动床协同干燥机。该设备采用多孔面板将红外光源和微波进行隔离,以确保微波、红外对物料的作用互补干扰。以姜片为干燥对象对此设备进行实验分析,结果显示相比于传统干燥设备,此设备的干燥时间减少,温度的不均匀系数最小,且干燥能耗也显著降低,干燥效果有所提高。图7为微波红外振动床协同干燥机原理图[60]。
1-振动床底座;2-减振弹簧;3-振动电机;4-助振柔性折弯片;5-物料托盘;6、11-微波源;7-显示屏;8-排风管;9-排湿孔;10-谐振腔;12-振动连接杆;13-减振橡胶弹簧;14-柔性减振箱体;15-谐振腔支撑架;16-控制系统;17-排湿装置;18-引风机;19-红外加热管;20-红外温度传感器;21-红外加热仓;22-红外仓温度传感器;23-红外仓微波屏蔽装置;24-谐振腔门;25-物料。
图7 微波红外振动床协同干燥机原理图[60]
Fig.7 Schematic diagram of microwave infrared vibrating bed cooperative dryer[60]
为了研究微波联合红外干燥技术的干燥性能,ZHANG等[61]和KGONOTHI等[62]分别将肯氏蒲桃浆果和甘薯使用微波联合红外干燥技术进行干燥,微波联合红外干燥技术的干燥效率和传热都优于这2种单一技术,且联合技术可以在满足干燥效率的同时,保留更多的营养物质;微波联合红外干燥技术的水分迁移状况也比单一技术更好,干燥产品的复水性能也更好。
微波联合红外干燥技术对生姜片的微观结构和内部化学成分都有较大影响;此技术会增强生姜片内部的天然多糖的质量和生物活性;在干燥过程中,温度过高会导致产品褐变[63-64]。DAS等[65]发现微波联合红外干燥技术可以更好地保留干燥物料内部的化学成分,从而提高火麻的药用价值。上述研究表明,微波联合红外干燥技术可以更多保留其物料内部的化学成分和营养成分,提高其产品的商业价值和营养价值。
微波联合红外干燥技术应用较为广泛,由于该技术有干燥效果显著、节能效果较好等特点,能够满足相应的生产要求。但是,微波联合红外干燥同时有设备较为复杂、操作难度大、热源散热差等缺点。因此,在后续的研究中应该改善其热源的散热问题,简化设备的操作难度,可以融合先进的机器视觉和智能操控等技术来降低设备的操控难度,提高干燥设备的智能化,使其尽快投入到实际的生产应用中。
真空联合红外干燥技术就是将被干燥的物料置于真空环境中同时采用红外加热进行脱水的干燥方式。这种干燥方式具有干燥效率相对较高,干燥品质较好的特点[66]。物料在无氧或超低含氧量的条件下采用红外线照射加热,在确保较快的干燥速率和较低的干燥温度[67]下,使其内部的水分沸点降低,能够更容易脱水。
在探究真空联合红外干燥技术对产品微观结构和营养成分的过程中,LIU等[12]和OBAJEMIHI等[68]分别将蓝莓和番茄片采用红外辐射加热辅助脉动真空干燥,图8为红外辅助真空干燥设备原理图。干燥设备中大气压力和真空压力之间的周期性变化可以产生隧道效应,使被干燥物料的间隙增大,从而提高干燥效果。研究表明,红外辐射加热辅助脉动真空条件对干燥时间和产品的质量有明显影响,但对颜色和物料的内聚性没有明显影响;在干燥过程中真空环境会破坏物料内部的结构,但是对物料内部成分的影响较小。在干燥之前可以加设预处理程序,提高水分扩散率,更有利于干燥脱水。
图8 红外辅助真空干燥设备原理图
Fig.8 Schematic diagram of infrared assisted vacuum drying equipment
在对肉苁蓉片[69]、橙片[70]和梨片[6]真空联合红外干燥的研究中,提高干燥温度、减小切片厚度和辐射高度均可以有效提高干燥速率;随着红外辐射强度的增加和干燥时间的延长,物料切片会发生褐变反应,干燥产品品质下降;物料切片的含水率和水分迁移速度主要受干燥温度的影响,受真空度的影响较小;在干燥过程中物料内部的果糖、蔗糖和总糖等化学物质随着红外辐射的功率增加而增加;此技术干燥的产品有较好的复水性能。与自然风干等技术相比,该技术物料切片的边界更完整,表面裂纹更少,抗氧化性更好,干燥品质更好。
真空联合红外干燥技术效果和特点显著,是果蔬干燥的主要干燥方式之一,应用广泛。在目前的研究中真空联合红外干燥技术可有效减少干燥时间,保持干燥产品的营养结构[71]。但是,真空红外干燥技术的能耗相对较高,设备含有真空泵、管道等装置,结构也较为复杂,设备体积较大。因此,今后的研究可集中在降低能耗和简化设备方面,提高干燥设备的经济性和实用性,使真空红外干燥技术的应用更为广泛。
冷冻干燥技术是将物料进行低温冷冻,使水分升华的一种脱水方式,该技术可延长保质期、保持质地和良好的营养品质[72]。但是单一的冷冻干燥技术干燥速率较低,干燥周期较长。图9为冷冻联合红外干燥设备原理图。
图9 冷冻联合红外干燥设备原理图
Fig.9 Schematic diagram of freezing combined infrared drying equipment
为了探究冷冻联合红外干燥技术的干燥特性和产品品质,刘德成等[73]采用冷冻-红外组合的方式干燥红枣,WU等[74]将甘薯采用超声波预处理之后进行冷冻联合红外进行干燥,KHAMPAKOOL等[75]采用该技术干燥香蕉片。研究发现,转换含水率越低,红外干燥时间越短,但是转换含水率过低会使冷冻干燥时间延长;适当的增加红外干燥温度有利于提高物料的水分扩散速率,进而有利于干燥的进行;在干燥前采用适当功率的超声波进行预处理会使物料产生微通道和多孔基质,有利于水分扩散,减小冷冻红外的干燥时间;此技术能耗相对单一干燥技术较高。添加合适的预处理方式会对干燥效率和干燥品质有较好的影响,但是加设预处理程序会对干燥总进程有一定的影响。
为了研究冷冻联合红外干燥技术对产品微观结构和化学物质的影响,OLIVEIRA等[76]和GU等[77]分别将巴西莓和韭菜进行冷冻联合红外干燥。研究表明,采用此技术干燥后产品的结构更为松弛,空隙较大;但能够更好地保留其内部的营养物质;干燥后产品会生成抗氧化物质,使干燥产品的抗氧化性能更好。总之冷冻联合红外干燥技术可以更好地保持产品原有的结构形状、色泽和营养品质,达到更好的产品品质,使干燥产品的食用价值更高。
冷冻技术不仅可以与红外干燥技术联用处理物料,同时可以对被干燥物料进行预处理,以提高干燥品质[78]。冷冻预处理辅助红外干燥在果蔬干燥领域应用较为广泛,例如:BASSEY等[79]、FENG等[80]、ANDO等[78]分别对火龙果、大蒜、胡萝卜切片使用冷冻预处理后进行红外干燥,来研究其对干燥动力学和干燥品质的影响,并对胡萝卜的干燥特性和结构品质进行研究。研究结果表明,冷冻预处理主要通过改善物料的水分扩散速率来促进干燥过程的进行;此方法可以改善干燥产品的颜色和结构特性,使干燥产品皱缩率更小、品质更好;这个方法还能提高干燥产品的热稳定性、风味和内部化学成分含量。
冷冻联合红外干燥技术有产品内部化学成分保留完整、产品干燥前后色差较小、产品质量好等优点。但冷冻联合红外干燥技术的温度控制较难,能耗相对较高,成本相对较高。因此,在今后的探究中可以着重解决温度控制和能耗的问题,降低干燥成本。在温度控制方面可以与机器视觉和智能控制等先进控制技术与干燥设备相结合,使冷冻联合红外干燥技术的通用性更好、应用更为广泛。
红外干燥技术作为当代干燥技术中比较新型的先进干燥技术,几乎适用于所有果蔬类产品,且干燥品质和干燥效率相较传统干燥方式更佳。将红外干燥技术与其他先进干燥技术联合使用是目前干燥领域较为热门的研究课题,但是红外干燥的不足之处没有得到彻底的解决。由于单一干燥技术的局限性大,所以目前相关研究人员都在研究弥补红外干燥缺点的联合干燥方式,如为弥补红外干燥穿透能力有限等缺点,可将热风、热泵等干燥技术与红外干燥技术联合在一起来解决。表1为各种红外干燥技术的干燥特点。红外干燥技术不仅在果蔬干燥领域有较深层次的研究,而且在谷物干燥和其他产品干燥领域也有相应的研究。
表1 各种红外干燥技术的干燥特点
Table 1 Drying characteristics of various infrared drying techniques
干燥技术优点缺点参考文献单一红外干燥技术产品营养结构保留较为完整,收缩率较小,产品品质相对较好红外线穿透能力有限,不利于较厚的物料干燥[40-42]热风联合红外干燥技术设备结构简单、经济实用、操作简单、易于控制;干燥效率较高产品易氧化、营养结构易破坏、干燥品质较差,容易发生褐变反应[49-51]热泵联合红外干燥技术干燥温度低、速率快、污染小、节能,温度易控制;干燥品质较好设备结构复杂、维护成本高、易受外界影响[54-56]微波联合红外干燥技术干燥效率高;环保无污染,节能效果显著;成本较低干燥不均匀、温度不易控制、热源散热差[60-62]真空联合红外干燥技术产品品质较好,营养结构和内部结构保留较为完整设备结构复杂,体积大;干燥速率较低,后期储存较为困难[68-70]冷冻联合红外干燥技术干燥温度低、干燥品质好、营养结构完整;不会发生褐变反应干燥效率较低;温度不易控制、能耗较高、成本高[73-75]
红外干燥作为一种目前果蔬干燥领域较为新型的干燥技术,拥有着显著的优势,在果蔬干燥中应用广泛,具有较大的发展前景。尤其是将红外技术和其他干燥技术相结合,可有效发挥红外技术均匀性好、无需传输介质等优势,极大地提升果蔬的干燥效率和品质。因此,当前研究热点主要集中于红外联合其他多种先进干燥技术,探究不同联合技术对动力学变化规律和品质的影响机理。
本文基于大量已发表的有关红外干燥技术在果蔬干燥中的相关研究,论述了红外干燥技术的各项参数,主要包括辐射强度、红外波长、辐射距离、干燥温度、物料的特性以及预处理方式和间歇频率对果蔬干燥动力学和品质的影响。同时,探讨了红外干燥技术与其他技术联合在果蔬干燥中对动力学和品质的影响。通过调整红外辐射强度、加热温度和辐射距离等参数,在保证产品品质的同时,提升物料的干燥速率。红外波长对干燥动力学和品质的影响不大,在研究中可以酌情忽略。红外干燥技术与其他干燥技术的联合也有一定的不足,例如:冷冻联合红外干燥能耗较高;真空联合红外干燥设备结构较大;热风联合红外干燥会使物料发生褐变反应等。
值得注意的是,目前红外干燥技术与其他技术联用尚未普及到果蔬的实际加工生产中,目前大部分都停留在实验室阶段且红外干燥的成本相较于传统的干燥技术更高,若需要在实际生产中使用,则需解决以下问题:1)降低干燥成本:红外干燥和与其结合的干燥技术的成本和设备价格较高,需进一步降低使用成本;2)改善干燥性能:各种干燥技术的干燥效率、干燥品质等进一步提高,使红外干燥和与其联合的干燥技术的性能更能满足产业的要求;3)解决节能环保问题:传统干燥技术和部分联合技术的能耗较大,污染严重,所以要将红外干燥技术与其他先进干燥技术联合起来降低能源损耗、减少污染;4)干燥设备智能化:干燥设备根据常见的干燥物料、干燥条件、干燥目的建立相应的数据库,同时融合智能控制和在线检测等先进控制技术来对干燥设备进行控制,使其实现智能调控,让设备通用性能更高。
[1] 刘静, 赵亚, 石启龙.果蔬和水产品新型干燥预处理技术研究进展及未来展望[J].食品工业科技, 2022, 43(10):32-42.LIU J, ZHAO Y, SHI Q L.Research progress and future prospects of novel pretreatment technologies for the drying of fruits and vegetables and aquatic products[J].Science and Technology of Food Industry, 2022, 43(10):32-42.
[2] 赵哲, 袁越锦, 李林凤, 等.果蔬类多孔介质干燥传质过程的分子动力学模拟[J].农业工程学报, 2023, 39(7):285-294.ZHAO Z, YUAN Y J, LI L F, et al.Molecular dynamics simulation of the mass transfer process for the drying of fruit and vegetable porous media[J].Transactions of the Chinese Society of Agricultural Engineering, 2023, 39(7):285-294.
[3] 李孟卿, 耿智化, 朱丽春, 等.计算流体力学在果蔬干燥领域的研究进展[J].食品科学, 2024, 45(6):294-305.LI M Q, GENG Z H, ZHU L C, et al.Research progress in computational fluid dynamics in fruit and vegetable drying[J].Food Science, 2024, 45(6):294-305.
[4] 陈月华, 智亚楠, 陈利军, 等.自然风干处理前后活血丹挥发油化学组分GC-MS分析[J].药物分析杂志, 2017, 37(8):1476-1480.CHEN Y H, ZHI Y N, CHEN L J, et al.Analysis of the essential oil in Glechoma longituba(Nakai) Kupr.before and after air drying by GC-MS[J].Chinese Journal of Pharmaceutical Analysis, 2017, 37(8):1476-1480.
[5] 张派伟, 张振迎, 武雨萌, 等.热泵干燥技术的应用现状及展望[J].化学工程, 2024, 52(6):40-46.ZHANG P W, ZHANG Z Y, WU Y M, et al.Application and prospects of heat pump drying technology[J].Chemical Engineering (China), 2024, 52(6):40-46.
[6] LI G H, WANG B, LI M G, et al.Spouting technology in energy-carrying electromagnetic field drying of agricultural products[J].Food Engineering Reviews, 2024, 16(2):304-321.
[7] 刘莹, 公茂琼, 王昊成, 等.基于层状甘露醇的常压冷冻干燥数值分析[J].农业工程学报, 2024, 40(18):311-320.LIU Y, GONG M Q, WANG H C, et al.Numerical analysis of atmospheric freeze-drying based on lamellar mannitol[J].Transactions of the Chinese Society of Agricultural Engineering, 2024, 40(18):311-320.
[8] 张绍志, 李扬, 徐以洋, 等.基于红外测温的文物冷冻干燥监测技术[J].化工学报, 2020, 71(S1):245-251.ZHANG S Z, LI Y, XU Y Y, et al.Freeze-drying monitoring technology of cultural relics based on infrared temperature measurement[J].CIESC Journal, 2020, 71(S1):245-251.
[9] 任广跃, 靳力为, 段续, 等.超声处理对果蔬干燥速率及品质的影响[J].食品与生物技术学报, 2020, 39(4):9-17.REN G Y, JIN L W, DUAN X, et al.Effect of ultrasonic treatment on drying rate and quality of fruits and vegetables[J].Journal of Food Science and Biotechnology, 2020, 39(4):9-17.
[10] 滑竺青, 赵江丽, 杨壮, 等.切片厚度和护色处理对热风干燥雪花梨干品质的影响[J].保鲜与加工, 2024, 24(6):40-47.HUA Z Q, ZHAO J L, YANG Z, et al.Effect of thickness and color protection treatment on the quality of hot air dried Xuehua pear dried[J].Storage and Process, 2024,24(6):40-47.
[11] R
OS-MORENO G, CRUZ-REYES I, VARGAS-RODR
GUEZ P, et al.Mathematical modeling of infrared drying of red pitaya pulp (Stenocereus queretaroensis) for potential use of its betalains[J].Journal of Food Process Engineering, 2022, 45(9):e14108.
[12] LIU Z L, XIE L, ZIELINSKA M, et al.Improvement of drying efficiency and quality attributes of blueberries using innovative far-infrared radiation heating assisted pulsed vacuum drying (FIR-PVD)[J].Innovative Food Science &Emerging Technologies, 2022, 77:102948.
[13] GENG Z H, TORKI M, KAVEH M, et al.Characteristics and multi-objective optimization of carrot dehydration in a hybrid infrared/hot air dryer[J].LWT, 2022, 172:114229.
[14] MANYATSI T S, AL-HILPHY A R, MAJZOOBI M, et al.Effects of infrared heating as an emerging thermal technology on physicochemical properties of foods[J].Critical Reviews in Food Science and Nutrition, 2023, 63(24):6840-6859.
[15] CORA JOFRE F, SAVIO M.Infrared radiation:A sustainable and promising sample preparation alternative for inorganic analysis[J].TrAC Trends in Analytical Chemistry, 2024, 170:117469.
[16] 文家雄. 红外加热技术及其在食品杀菌中的应用研究进展[J].食品与机械, 2016, 32(3):243-246.WEN J X.Infrared heating technology and its application in food sterilization[J].Food &Machinery, 2016, 32(3):243-246.
[17] CHEN K, TIAN R M, JIANG J, et al.Moisture loss inhibition with biopolymer films for preservation of fruits and vegetables:A review[J].International Journal of Biological Macromolecules, 2024, 263:130337.
[18] 刘玉辉, 王相友, 魏忠彩.红外辐射对胡萝卜切片脱水作用机制研究[J].农业机械学报, 2021, 52(1):350-359.LIU Y H, WANG X Y, WEI Z C.Mechanism of infrared radiation on dehydration of carrot slices[J].Transactions of the Chinese Society for Agricultural Machinery, 2021, 52(1):350-359.
[19] RICHTER REIS F, MARQUES C, DE MORAESANA C S, et al.Trends in quality assessment and drying methods used for fruits and vegetables[J].Food Control, 2022, 142:109254.
[20] WU B G, MA Y J, GUO Y T, et al.Research progress in the application of catalytic infrared technology in fruit and vegetable processing[J].Comprehensive Reviews in Food Science and Food Safety, 2024, 23(1):e13291.
[21] EL-MESERY H S, ASHIAGBOR K, HU Z C, et al.A novel infrared drying technique for processing of apple slices:Drying characteristics and quality attributes[J].Case Studies in Thermal Engineering, 2023, 52:103676.
[22] GENG Z H, WANG H, TORKI M, et al.Thermodynamically analysis and optimization of potato drying in a combined infrared/convective dryer[J].Case Studies in Thermal Engineering, 2023, 42:102671.
[23] JAFARI F, MOVAGHARNEJAD K, SADEGHI E.Infrared drying effects on the quality of eggplant slices and process optimization using response surface methodology[J].Food Chemistry, 2020, 333:127423.
[24] ABDULLAH S, YUSOF Y A, RUKUNUDIN I H, et al.Infrared drying of Clinacanthus nutans leaves[J].Journal of Food Processing and Preservation, 2022, 46(3):e16404.
[25] SUN Z X, DENG L Z, DAI T T, et al.Steam blanching strengthened far-infrared drying of broccoli:Effects on drying kinetics, microstructure, moisture migration, and quality attributes[J].Scientia Horticulturae, 2023, 317:112040.
[26] OLIVEIRA N L, ALEXANDRE A C S, SILVA S H, et al.Drying efficiency and quality preservation of blackberries (Rubus spp.variety Tupy) in the near and mid-infrared-assisted freeze-drying[J].Food Chemistry Advances, 2023, 3:100550.
[27] AI Z P, REN H F, LIN Y W, et al.Improving drying efficiency and product quality of Stevia rebaudiana leaves using innovative medium-and short-wave infrared drying (MSWID)[J].Innovative Food Science &Emerging Technologies, 2022, 81:103154.
[28] XU W X, PEI Y S, ZHU G Y, et al.Effect of far infrared and far infrared combined with hot air drying on the drying kinetics, bioactives, aromas, physicochemical qualities of Anoectochilus roxburghii (Wall.) Lindl[J].LWT, 2022, 162:113452.
[29] CHANG A T, ZHENG X, XIAO H W, et al.Short- and medium-wave infrared drying of cantaloupe (Cucumis melo L.) slices:Drying kinetics and process parameter optimization[J].Processes, 2022, 10(1):114.
[30] ZHANG Y X, LU Y J, HUANG D, et al.Infrared drying characteristics and optimization of ginseng[J].Case Studies in Thermal Engineering, 2024, 57:104334.
[31] XIE L, JIANG Y S, WANG Y B, et al.Changes in the physical properties and volatile odor characteristics of shiitake mushrooms (Lentinula edodes) in far infrared radiation drying[J].Foods, 2023, 12(17):3213.
[32] JOSEPH BASSEY E, CHENG J H, SUN D W.Improving drying kinetics, physicochemical properties and bioactive compounds of red dragon fruit (Hylocereus species) by novel infrared drying[J].Food Chemistry, 2022, 375:131886.
[33] KITIBAN KALEJAHI A, ASEFI N.Influence of vacuum impregnation pretreatment combined with IR drying on quince quality with shrinkage modeling by ANN[J].Chemical Engineering Communications, 2019, 206(12):1661-1675.
[34] ZENG S Y, ZHOU C S, WANG B, et al.Microwave infrared cooperative drying of ginger:Moisture evolution, structure change, physicochemical properties, and prediction model[J].Food and Bioprocess Technology, 2024, 17(12):4632-4651.
[35] EL-MESERY H S, HUANG H, HU Z C, et al.Experimental performance analysis of an infrared heating system for continuous applications of drying[J].Case Studies in Thermal Engineering, 2024, 59:104522.
[36] WU B G, MA Y J, GUO X Y, et al.Catalytic infrared blanching and drying of carrot slices with different thicknesses:Effects on surface dynamic crusting and quality characterization[J].Innovative Food Science &Emerging Technologies, 2023, 88:103444.
[37] ZHU H K, YANG L, FANG X F, et al.Effects of intermittent radio frequency drying on structure and gelatinization properties of native potato flour[J].Food Research International, 2021, 139:109807.
[38] POLAT A, TASKIN O, IZLI N.Intermittent and continuous infrared drying of sweet potatoes[J].Heat and Mass Transfer, 2022, 58(10):1709-1721.
[39] POLAT A, TASKIN O, IZLI N.Assessment of freeze, continuous, and intermittent infrared drying methods for sliced persimmon[J].Journal of Food Science, 2024, 89(4):2332-2346.
[40] REN Z F, YU X J, YAGOUB A E A, et al.Combinative effect of cutting orientation and drying techniques (hot air, vacuum, freeze and catalytic infrared drying) on the physicochemical properties of ginger (Zingiber officinale Roscoe)[J].LWT, 2021, 144:111238.
[41] BOATENG I D, YANG X M.Process optimization of intermediate-wave infrared drying:Screening by Plackett-Burman;comparison of Box-Behnken and central composite design and evaluation:A case study[J].Industrial Crops and Products, 2021, 162:113287.
[42] 尚建伟, 张倩, 王同勋, 等.远红外干燥对甘草切片干燥特性及品质的影响[J].核农学报, 2023, 37(8):1609-1617.SHANG J W, ZHANG Q, WANG T X, et al.Effect of far-infrared drying on the drying characteristics and quality of licorice slices[J].Journal of Nuclear Agriculture Science, 2023,37(8):1609-1617.
[43] HUANG D, DENG R W, AUWAL M, et al.Drying kinetics and energy consumption of Astragalus membranaceus under infrared drying[J].Journal of Thermal Science and Engineering Applications, 2024, 16(7):071013.
[44] TILIWA E S, HAN C, XU B G, et al.Comparative study of intermediate-wave and catalytic infrared drying on the kinetics and physicochemical properties of pineapple rings[J].Drying Technology, 2022, 40(12):2568-2580.
[45] ANTAL T, TAREK-TILISTY
K J, CZI
KY Z, et al.Comparison of drying and quality characteristics of pear (Pyrus communis L.) using mid-infrared-freeze drying and single stage of freeze drying[J].International Journal of Food Engineering, 2017, 13(4):20160294.
[46] NAJMAN K, ADRIAN S, HALLMANN E, et al.Effect of various drying methods on physicochemical and bioactive properties of quince fruit (Cydonia oblonga Mill.)[J].Agriculture, 2023, 13(2):446.
[47] DENG L Z, MUJUMDAR A S, ZHANG Q, et al.Chemical and physical pretreatments of fruits and vegetables:Effects on drying characteristics and quality attributes - a comprehensive review[J].Critical Reviews in Food Science and Nutrition, 2019, 59(9):1408-1432.
[48] JEEVARATHINAM G, PANDISELVAM R, PANDIARAJAN T, et al.Infrared assisted hot air dryer for turmeric slices:Effect on drying rate and quality parameters[J].LWT, 2021, 144:111258.
[49] ZHANG J K, ZHENG X, XIAO H W, et al.Effect of combined infrared hot air drying on yam slices:Drying kinetics, energy consumption, microstructure, and nutrient composition[J].Foods, 2023, 12(16):3048.
[50] LI M Q, LI M Y, ZHANG X T, et al.Effect of infrared-combined hot air intermittent drying of jujube (Zizyphus jujuba Miller) slices:Drying characteristics, quality, and energy consumption dimensions[J].Agriculture, 2024, 14(2):214.
[51] SETAREH R, MOHAMMADI-GHERMEZGOLI K, GHAFFARI-SETOUBADI H, et al.The effectiveness of hot-air, infrared and hybrid drying techniques for lemongrass:Appearance acceptability, essential oil yield, and volatile compound preservation[J].Scientific Reports, 2023, 13:18820.
[52] 侯峰, 芦岩, 何汀, 等.太阳能多热源热泵干燥系统多目标优化[J].农业工程学报, 2024, 40(19):281-291.HOU F, LU Y, HE T, et al.Multi-objective optimization of a solar assisted multi-heat source heat pump drying system[J].Transactions of the Chinese Society of Agricultural Engineering, 2024, 40(19):281-291.
[53] SINGH A, SARKAR J, SAHOO R R.Experimental performance analysis of novel indirect-expansion solar-infrared assisted heat pump dryer for agricultural products[J].Solar Energy, 2020, 206:907-917.
[54] 朱经楠, 彭健, 谢子权, 等.间歇式红外辅助热泵干燥对龙眼品质及挥发性成分的影响[J].中国食品学报, 2024, 24(1):190-199.ZHU J N, PENG J, XIE Z Q, et al.Effect of intermittent infrared assisted heat pump drying on the quality and volatile composition of longan[J].Journal of Chinese Institute of Food Science and Technology, 2024,24(1):190-199.
[55] 彭健, 王蔚婕, 唐道邦, 等.分段式远红外-热泵干燥对龙眼品质的影响[J].食品科学, 2020, 41(19):118-123.PENG J, WANG W J, TANG D B, et al.Effect of multi-stage far-infrared radiation-assisted heat pump drying on the quality characteristics of Longan[J].Food Science, 2020, 41(19):118-123.
[56] AKTA
M, KHANLARI A, AMINI A, et al.Performance analysis of heat pump and infrared-heat pump drying of grated carrot using energy-exergy methodology[J].Energy Conversion and Management, 2017, 132:327-338.
[57] 高晓倩, 刘瑞玲, 吴来春, 等.基于LF-NMR研究双孢菇远红外辅助热泵干燥过程中水分迁移规律及品质变化[J].中国食品学报, 2024, 24(8):403-413.GAO X Q, LIU R L, WU L C, et al.Study on water migration rule and quality change of Agaricus bisporus during far-infrared assisted heat pump drying based on LF-NMR technology[J].Journal of Chinese Institute of Food Science and Technology,2024,24(8):403-413.
[58] LAO Y Y, ZHANG M, DEVAHASTIN S, et al.Effect of combined infrared freeze drying and microwave vacuum drying on quality of kale yoghurt melts[J].Drying Technology, 2020, 38(5-6):621-633.
[59] HUANG D, YANG P, TANG X H, et al.Application of infrared radiation in the drying of food products[J].Trends in Food Science &Technology, 2021, 110:765-777.
[60] 宿佃斌, 曾诗雨, 吕为乔, 等.微波红外振动床协同干燥机设计与试验[J].农业机械学报, 2022, 53(8):423-434.SU D B, ZENG S Y, LYU W Q, et al.Design and experiment of microwave infrared vibrating-bed dryer[J].Transactions of the Chinese Society for Agricultural Machinery, 2022, 53(8):423-434.
[61] ZHANG Q, PERTIN O, KAMDI H S, et al.Modified refractance window drying of jamun pulp (Syzygium cumini) based on innovative infrared and microwave radiation techniques[J].Drying Technology, 2024, 42(5):775-794.
[62] KGONOTHI D, MEHLOMAKULU N N, EMMAMBUX M N.Effects of combining microwave with infrared energy on the drying kinetics and technofunctional properties of orange-fleshed sweet potato[J].Journal of Food Processing and Preservation, 2024, 2024:6336446.
[63] ZENG S Y, WANG B, LYU W Q, et al.Physicochemical properties, structure and biological activity of ginger polysaccharide:Effect of microwave infrared dual-field coupled drying[J].International Journal of Biological Macromolecules, 2024, 281:136474.
[64] ZENG S Y, WANG B, ZHAO D L, et al.Microwave infrared vibrating bed drying of ginger:Drying qualities, microstructure and browning mechanism[J].Food Chemistry, 2023, 424:136340.
[65] DAS P C, BAIK O D, TABIL L G.Microwave-infrared drying of cannabis (Cannabis sativa L.):Effect on drying characteristics, energy consumption and quality[J].Industrial Crops and Products, 2024, 211:118215.
[66] ZHANG X T, LI M Q, ZHU L C, et al.Sea buckthorn pretreatment, drying, and processing of high-quality products:Current status and trends[J].Foods, 2023, 12(23):4255.
[67] TOPUZ F C, BAKKALBA
E, ALDEMIR A, et al.Drying kinetics and quality properties of Mellaki (Pyrus communis L.) pear slices dried in a novel vacuum-combined infrared oven[J].Journal of Food Processing and Preservation, 2022, 46(10):e16866.
[68] OBAJEMIHI O I, CHENG J H, SUN D W.Enhancing moisture transfer and quality attributes of tomato slices through synergistic cold plasma and Osmodehydration pretreatments during infrared-assisted pulsed vacuum drying[J].Journal of Food Engineering, 2025, 387:112335.
[69] JIANG C H, WAN F X, ZANG Z P, et al.Influence of far-infrared vacuum drying on drying kinetics and quality characteristics of Cistanche slices[J].Journal of Food Processing and Preservation, 2022, 46(12):e17144.
[70] BOZKIR H.Effects of hot air, vacuum infrared, and vacuum microwave dryers on the drying kinetics and quality characteristics of orange slices[J].Journal of Food Process Engineering, 2020, 43(10):e13485.
[71] CHOBOT M, KOZ
OWSKA M, IGNACZAK A, et al.Development of drying and roasting processes for the production of plant-based pro-healthy snacks in the light of nutritional trends and sustainable techniques[J].Trends in Food Science &Technology, 2024, 149:104553.
[72] NWANKWO C S, OKPOMOR E O, DIBAGAR N, et al.Recent developments in the hybridization of the freeze-drying technique in food dehydration:A review on chemical and sensory qualities[J].Foods, 2023, 12(18):3437.
[73] 刘德成, 郑霞, 肖红伟, 等.红枣片冷冻—红外组合干燥特性[J].食品与机械, 2023, 39(3):128-135.LIU D C, ZHENG X, XIAO H W, et al.Characteristics of freeze-infrared combined drying of jujube slices[J].Food &Machinery, 2023, 39(3):128-135.
[74] WU X F, ZHANG M, YE Y F, et al.Influence of ultrasonic pretreatments on drying kinetics and quality attributes of sweet potato slices in infrared freeze drying (IRFD)[J].LWT, 2020, 131:109801.
[75] KHAMPAKOOL A, SOISUNGWAN S, PARK S H.Potential application of infrared assisted freeze drying (IRAFD) for banana snacks:Drying kinetics, energy consumption, and texture[J].LWT, 2019, 99:355-363.
[76] OLIVEIRA N L, SILVA S H, DE ABREU FIGUEIREDO J, et al.Infrared-assisted freeze-drying (IRFD) of açai puree:Effects on the drying kinetics, microstructure and bioactive compounds[J].Innovative Food Science &Emerging Technologies, 2021, 74:102843.
[77] GU C, MA H L, TULY J A, et al.Effects of catalytic infrared drying in combination with hot air drying and freeze drying on the drying characteristics and product quality of chives[J].LWT, 2022, 161:113363.
[78] ANDO Y, HAGIWARA S, NABETANI H, et al.Improvements of drying rate and structural quality of microwave-vacuum dried carrot by freeze-thaw pretreatment[J].LWT, 2019, 100:294-299.
[79] BASSEY E J, CHENG J H, SUN D W.Thermoultrasound and microwave-assisted freeze-thaw pretreatments for improving infrared drying and quality characteristics of red dragon fruit slices[J].Ultrasonics Sonochemistry, 2022, 91:106225.
[80] FENG Y B, TAN C P, ZHOU C S, et al.Effect of freeze-thaw cycles pretreatment on the vacuum freeze-drying process and physicochemical properties of the dried garlic slices[J].Food Chemistry, 2020, 324:126883.